Terminal UI Monitor

Render HTML Dashboards
Directly in Your Terminal

Build dashboards with HTML, CSS, and JavaScript. TuiMon renders them in headless Chromium and streams pixel-perfect images to your terminal via Kitty, Sixel, or iTerm2 graphics.

$npm install -g tuimon click to copy
TuiMon — HTML dashboards rendered directly in your terminal with charts, gauges, and live data

See It In Action

TuiMon renders directly inside your terminal — including the VS Code integrated terminal. No browser tabs, no separate windows. Your dashboards live right next to your code, so you never need to leave your IDE.

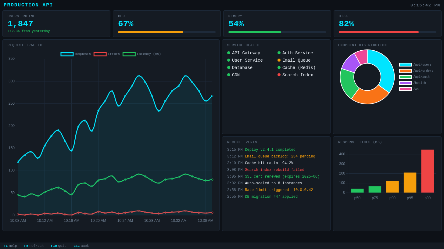
Live API Dashboard

A full production dashboard with stats, traffic charts, service health, event logs, and endpoint distribution — all rendered in a VS Code terminal panel while you code.

TuiMon Production API dashboard rendered inside VS Code terminal alongside source code
TuiMon rendering a live API dashboard directly in the VS Code integrated terminal

Nginx Access Log Analysis

Point TuiMon at an access log and get an instant request table with color-coded status codes, all inside your editor. No log viewer needed.

TuiMon analyzing an nginx access log with color-coded request table inside VS Code
tuimon access.log rendering a request table directly in VS Code — never leave your IDE

Everything You Need

TuiMon bridges web development and terminal UIs. Write dashboards with the tools you already know — HTML, CSS, JavaScript, Chart.js, D3 — and render them pixel-perfect in any modern terminal.

🌐

HTML/CSS/JS Dashboards

Write normal web pages. Use flexbox, grid, Chart.js, D3 — anything that runs in Chromium. TuiMon screenshots and streams to your terminal.

Declarative Config

Skip the HTML. Define widgets in TypeScript — stats, gauges, line charts, event logs — and TuiMon generates the dashboard for you.

Zero-Config Quick Mode

Point at a JSON, CSV, or log file and get an instant dashboard. Auto-detects format, builds charts, watches for changes.

🗄

Database Viewer

Query MongoDB, PostgreSQL, MySQL, or SQLite directly from your terminal. Uses your project's existing drivers — no new dependencies.

📦

Built-in Presets

Ready-made dashboards for Docker containers, Git stats, process monitoring, and dependency analysis. Just run and go.

Keyboard Navigation

F-keys for actions, letter shortcuts for pages, ESC to go back. Full keyboard control with a status bar showing available bindings.

Quick Start

1

Install TuiMon

npm install -g tuimon

Requires Node.js 20+ and a terminal with graphics support (Kitty, iTerm2, WezTerm, Ghostty, or VSCode).

2

Scaffold a project

tuimon init
tuimon start

Creates a starter dashboard with overview, CPU detail, and memory detail pages. Renders immediately.

3

Or just point at data

# Visualize any file instantly
tuimon data.json
tuimon sales.csv
tuimon access.log

# Watch a data source
tuimon watch metrics.js
tuimon watch --url http://localhost:3000/metrics

# Built-in dashboards
tuimon docker
tuimon git
tuimon ps

Custom HTML Dashboards

Build dashboards with standard web technologies. TuiMon auto-injects a client script that receives live data updates. Use any charting library, any CSS framework, any JavaScript you want.

<div style="display: grid; grid-template-columns: 1fr 1fr; gap: 20px; padding: 20px;">
  <div>
    <h3>CPU Usage</h3>
    <canvas id="cpuChart"></canvas>
  </div>
  <div id="memValue" style="font-size: 48px;">--</div>
</div>

<script>
  // Receive live data from TuiMon
  TuiMon.onUpdate(function(data) {
    TuiMon.set('#memValue', data.memory + '%')
    updateChart(data.cpu)
  })
</script>

Configure pages, shortcuts, and F-key bindings in tuimon.config.ts:

export default {
  pages: {
    overview: { html: './pages/overview.html', default: true },
    cpu:      { html: './pages/cpu-detail.html', shortcut: 'g', label: 'CPU Detail' },
    memory:   { html: './pages/memory-detail.html', shortcut: 'm', label: 'Memory' },
  },
  refresh: 1000,
  data: async () => ({
    cpu: getCpuPercent(),
    memory: getMemPercent(),
    uptime: process.uptime(),
  }),
  keys: {
    F5: { label: 'Refresh', action: async () => dash.render(await getData()) },
    F10: { label: 'Quit', action: () => process.exit(0) },
  },
}
Custom HTML dashboard with charts, gauges, and event logs
A custom HTML dashboard with real-time traffic charts, node health indicators, and event logs

Declarative Mode

Don't want to write HTML? Define your dashboard entirely in TypeScript. TuiMon generates a dark-themed dashboard with the widgets you specify.

import tuimon from 'tuimon'

const dash = await tuimon.start({
  layout: {
    title: 'Production API',
    stats: [
      { id: 'users', label: 'Users Online', type: 'stat' },
      { id: 'cpu', label: 'CPU', type: 'gauge' },
      { id: 'memory', label: 'Memory', type: 'gauge' },
    ],
    panels: [
      { id: 'traffic', label: 'Traffic', type: 'line', span: 2 },
      { id: 'services', label: 'Services', type: 'status-grid' },
      { id: 'endpoints', label: 'Endpoints', type: 'doughnut' },
      { id: 'events', label: 'Events', type: 'event-log', throttle: 2000 },
      { id: 'latency', label: 'Response Times', type: 'bar' },
    ],
  },
  refresh: 500,
  data: () => ({
    users: 1847,
    cpu: 67,
    memory: 54,
    traffic: { Requests: 312, Errors: 10, 'Latency (ms)': 80 },
    services: ['API Gateway', 'Auth Service', 'Database', 'CDN'],
    endpoints: { '/api/users': 35, '/api/orders': 25, '/api/auth': 20 },
    events: ['Deploy v2.4.1 completed'],
    latency: { p50: 42, p75: 68, p90: 125, p95: 210, p99: 450 },
  }),
})

Smart data format — just send what you have. TuiMon figures out the rest:

  • 42 → stat card
  • 73 (for gauge widget) → percentage bar
  • { Requests: 340, Errors: 12 } → auto-accumulating line chart
  • ['Deploy completed'] → timestamped event log
  • ['Node-1', 'Node-2'] → status grid with health indicators
Declarative dashboard with traffic charts, service health, events, and latency bars
A declarative dashboard with traffic monitoring, service health grid, event log, and response time percentiles

Quick Mode — Zero Config

Point TuiMon at any file and get an instant dashboard. It auto-detects the format, parses the data, builds an appropriate layout, and watches for changes.

tuimon data.json

JSON or JSONL → table + charts from data shape

tuimon sales.csv

CSV/TSV → table + bar/line/doughnut charts

tuimon access.log

Nginx logs → request stats, status codes, endpoints

tuimon modsec.log

ModSecurity → attack dashboard, severity, top rules

tuimon results.xml

JUnit XML → test results and coverage dashboard

tuimon watch metrics.js

JS/TS module → call your function on interval

JSON File Visualization

JSON file visualized as table with role distribution doughnut and score histogram
tuimon users.json — auto-detected table with role distribution and score histogram

CSV File Visualization

CSV file visualized as revenue chart with category breakdown
tuimon sales-2024.csv — monthly revenue trends, category breakdown, and data preview

Log File Analysis

Nginx access log analyzed with request timeline, status codes, methods, and top endpoints
tuimon access.log — request timeline, status code breakdown, HTTP methods, and top endpoints

Built-in Presets

Ready-made dashboards for common developer tasks. No configuration, no data files — just run the command.

Docker Dashboard

Live container stats with CPU/memory charts, status grid, and event log. Press L for container logs.

tuimon docker
Docker dashboard showing container CPU, memory, and status
Live Docker container monitoring with CPU/memory line charts and status indicators

Git Repository Analysis

Commit frequency, top contributors, most changed files, and recent commit log.

tuimon git
Git dashboard showing commits per day, contributors, and changed files
Git repository analysis with 30-day commit history, contributors, and file change frequency

Process Monitor

Live system stats with top CPU/memory processes, load averages, and process table.

tuimon ps
Process monitor showing CPU, memory, load average, and top processes
Real-time process monitoring with CPU/memory charts and sortable process list

Dependency Analysis

Analyze package-lock.json, yarn.lock, or pnpm-lock.yaml. Shows total deps, duplicates, version conflicts.

tuimon package-lock.json
Dependency analysis showing total deps, direct vs dev, and most depended packages
Dependency analysis with package table, most-depended-on chart, and version conflict detection

Database Viewer

View database tables directly in your terminal. TuiMon auto-detects your project's database driver from node_modules/ and reads the connection string from .env. No new dependencies needed.

# View a table
tuimon db users

# Custom queries
tuimon db "SELECT * FROM users WHERE active = true"
tuimon db users --query '{"active": true}'   # MongoDB

# Connection options
tuimon db users --uri "mongodb://localhost:27017/myapp"
tuimon db users --env MY_DB_URI

# Live watch mode
tuimon db users --watch
tuimon db users --watch --interval 5000

Supported databases: MongoDB, PostgreSQL, MySQL, SQLite

MongoDB database viewer showing query results in a table
tuimon db users — MongoDB collection with query results, pagination, and keyboard navigation

Keyboard Control

TuiMon uses native terminal stdin for keyboard handling. No terminal UI frameworks needed. The F-key status bar at the bottom shows available bindings for the current page.

F1-F12 Custom actions per page
A-Z Navigate to shortcut pages
ESC Go back / confirm quit
Ctrl+C Immediate exit
↑ ↓ Navigate table rows
D Full-screen data table

Custom F-Key Bindings

keys: {
  F1:  { label: 'Help',    action: () => showHelp() },
  F5:  { label: 'Refresh', action: async () => dash.render(await getData()) },
  F9:  { label: 'Export',  action: () => exportCSV() },
  F10: { label: 'Quit',    action: () => process.exit(0) },
}

Page Shortcuts

Assign single-letter shortcuts to pages for instant navigation:

pages: {
  overview: { html: './overview.html', default: true },
  cpu:      { html: './cpu.html', shortcut: 'g', label: 'CPU Detail' },
  memory:   { html: './memory.html', shortcut: 'm', label: 'Memory' },
  network:  { html: './network.html', shortcut: 'n', label: 'Network' },
}

Terminal Support

TuiMon auto-detects your terminal's graphics protocol. No configuration needed.

Terminal Protocol Status
Kitty Kitty Supported
Ghostty Kitty Supported
WezTerm Kitty Supported
iTerm2 iTerm2 Supported
VSCode Terminal Sixel Supported
mlterm Sixel Supported

VSCode users: Run tuimon init to automatically enable terminal.integrated.enableImages: true in your workspace settings.

Run tuimon check to verify your terminal supports graphics protocols and see detected pixel dimensions.

Widget Types

Eight built-in widget types for declarative dashboards. Each accepts simple data and renders automatically.

stat
Single number or text value
gauge
0-100% progress bar
line
Time-series line chart
bar
Categorical comparison
doughnut
Distribution / proportion
event-log
Scrolling timestamped events
status-grid
Health indicator dots
table
Paginated data table

Per-Widget Throttle

Each widget can update at its own speed. High-frequency data (charts) updates every frame while slow-changing data (status, events) throttles independently.

panels: [
  { id: 'chart', type: 'line' },                        // every frame
  { id: 'events', type: 'event-log', throttle: 2000 },  // max every 2s
  { id: 'health', type: 'status-grid', throttle: 5000 },// max every 5s
]

API Reference

Programmatic API

import tuimon from 'tuimon'

// Start returns a dashboard handle
const dash = await tuimon.start({
  pages: { ... },      // Page definitions
  layout: { ... },     // Or declarative layout (no pages needed)
  data: () => ({ ... }),  // Data provider function
  refresh: 500,        // Auto-refresh interval (ms)
  renderDelay: 100,    // Delay before screenshot after data push
})

// Push data manually
await dash.render({
  cpu: 73,
  memory: 54,
  requests: 312,
})

// Graceful shutdown
await dash.stop()

Client-Side API

The TuiMon object is auto-injected into every served HTML page:

// Listen for data updates
TuiMon.onUpdate(function(data) {
  document.getElementById('cpu').textContent = data.cpu + '%'
})

// Set element values by selector
TuiMon.set('#memory', '54%')
TuiMon.set('#status', { textContent: 'OK', style: 'color: green' })

// Show temporary notification in F-key bar
TuiMon.notify('Data exported!', 3000)

Data Attributes

Add keyboard shortcut badges to HTML elements automatically:

<!-- Shows [G] badge on the panel -->
<div data-tm-key="g" data-tm-label="CPU Detail">
  CPU Usage: 73%
</div>

CLI Commands

tuimon start

Start dashboard from tuimon.config.ts

tuimon init

Scaffold a starter dashboard project

tuimon check

Verify terminal graphics support

tuimon <file>

Quick-visualize JSON, CSV, or log files

tuimon watch <file|--url>

Watch JS module or poll HTTP endpoint

tuimon db <table>

Query and browse database tables

tuimon docker

Live Docker container dashboard

tuimon git

Git repository statistics

tuimon ps

Live process monitor

tuimon config

View or set global configuration

tuimon ai

Print AI integration guide